在数字化成为企业核心竞争力的时代,自建埋点系统与用户行为分析平台已逐渐从“选配项”变成“基础设施”。相比传统 SaaS 分析工具,可私有化部署、可无限扩展的开源方案越来越受到企业青睐。
ClkLog作为国产开源产品,为企业提供了一套从数据采集、存储、分析到可视化的一体化解决方案,它是真正自主可控、完全开放的产品。
ClkLog既能满足初创团队快速搭建埋点系统的轻量需求,也能支撑大型企业构建更专业的用户行为分析体系,兼容跨端采集、事件分析、漏斗分析、用户分群与画像等高阶运营场景。
本文将从产品价值、核心能力、架构设计、行业场景全方位介绍 ClkLog。
一、 ClkLog核心优势
1. 完全自主可控
• 100%源码交付
• 数据全部落地在企业自己的数据库
• 可对接自建数仓,实现统一数据资产管理
对政府、金融、运营商等数据合规要求极高的行业非常友好。
2. 可私有化独立部署
• 支持私有化、公有化、本地化部署
• 无接入项目数量限制、无数据量限制
3. 技术架构开放且可扩展
• 支持 ClickHouse / Doris(研发中)
• 事件结构可二次扩展
• 可整合现有业务系统、BI系统或数据中台
4. 多端SDK完整覆盖
• Web / H5
• Android / iOS
• 微信小程序
• HarmonyOS(自研鸿蒙SDK)
• uni-app / ReactNative / Flutter 等可接入
覆盖绝大多数应用形态。
5. 全链路用户行为分析能力
从访问流量 → 自定义事件 → 用户分群 → 用户画像都能在一个平台上完成
二、ClkLog核心能力
1.全端用户行为埋点采集
• 使用神策开源 SDK + 自研鸿蒙SDK
• 支持自动采集与自定义事件
2.基础访问分析(社区版起提供)
适合初期搭建埋点系统的团队,支持:
• PV / UV
• 页面访问情况
• 来源渠道分析
• 设备、地域、终端分布
• 新老访客
• 回访情况
帮助企业快速建立数字化运营的基础监控能力。
3.专业级事件分析(专业版起提供)
适合产品经理、运营团队进行深度分析:
• 社区版分析能力的加强扩展
• 实时访问/数据汇总
• 多维自定义事件分析
• 自定义漏斗分析
• 基础版用户画像
• 用户行为序列分析(研发中)
帮助企业判断功能效果、运营成效与核心指标变化。

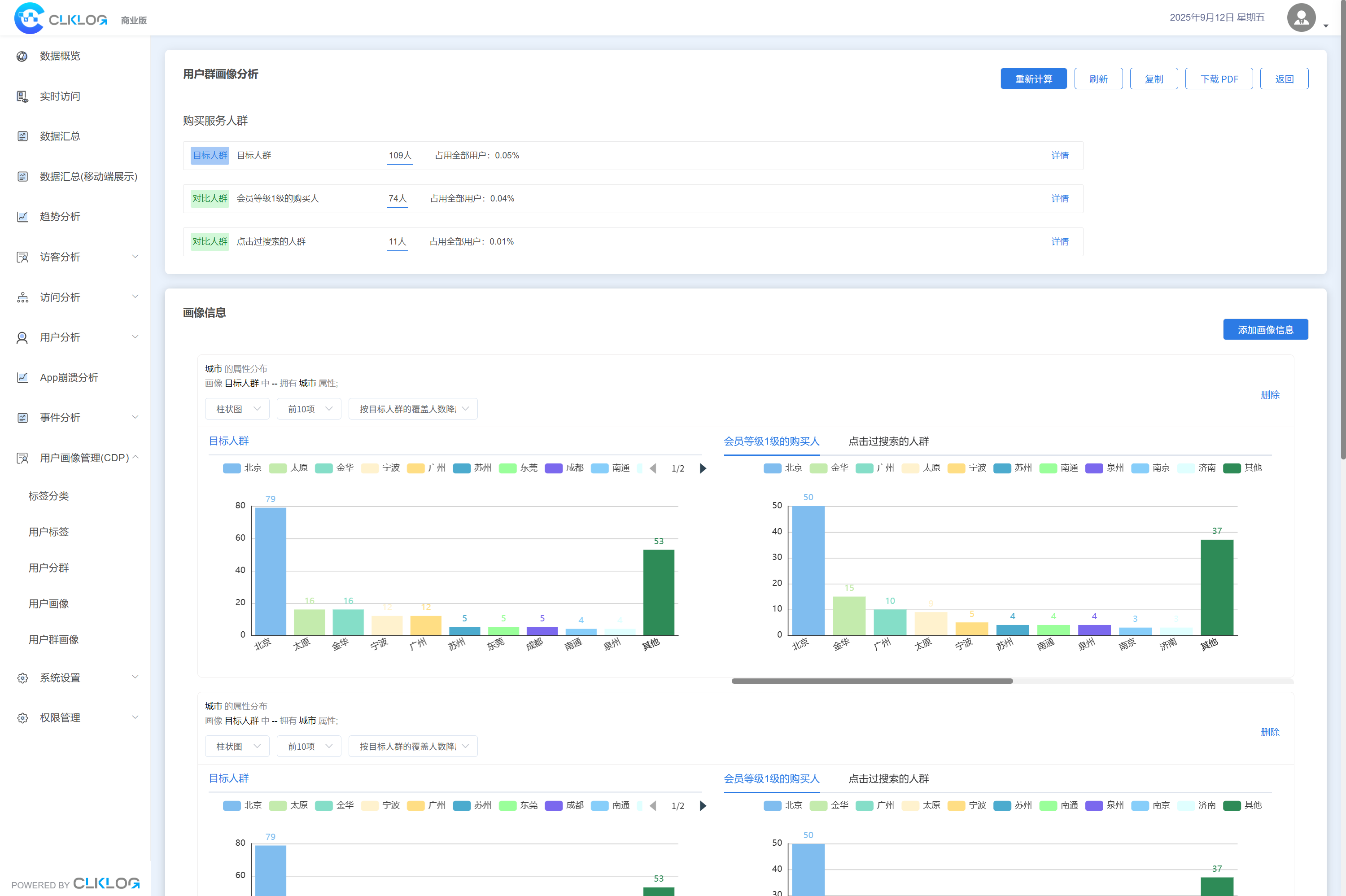
4. 高级用户画像分析(企业版起提供)
企业往往需要对用户进行更细致的分层与管理:
• 用户标签(基于用户属性/事件/行为序列打标签)
• 用户分群
• 用户个人画像
• 用户群画像
• 群画像对比
帮助企业沉淀用户资产,实现精准运营、营销自动化以及更高价值转化。

5. 埋点与元数据管理
• 项目管理
• 元数据(事件/属性)管理
• 日志查询
适合企业多项目、多终端、多业务线的埋点治理需求。

6.数据管理与权限管理
支持企业级访问安全控制:
• 菜单管理
• 账号与角色管理
• 项目角色权限配置
适配企业内部多部门协作需求。

三、ClkLog 技术架构
ClkLog 整体架构优势:
• 采集层:支持主流前端应用用户行为数据采集
• 传输队列:合理利用KafKa分布式消息系统优势
• 数据处理层:“校验->清洗->入库”全流程自主控制
• 存储层:支持ClickHouse/Doris(研发中)数据库
• 可视化层:内置成熟分析模型,开箱即用
ClkLog 支持分布式部署与集群化服务架构,可实现高可用与水平扩展,同时能够灵活对接企业现有中台与BI体系,构建统一且可持续演进的数据分析能力。
四、ClkLog可以用于哪些场景?
1.ClkLog在以下行业均有落地案例:
• 金融/银行/保险/法律
• 大型媒体/教育
• 医疗/药企/汽车
• 内容平台/直播平台
• 游戏/物流/工业制造
2.ClkLog典型业务场景包括:
• 产品功能优化(提升功能使用率、体验与业务指标)
• 用户运营分析(提升转化、留存、付费与粘性)
• 内部系统规范审核(适用于B端后台、企业内部平台、政企系统)
五、开始使用ClkLog
您可以根据业务与功能需求选择ClkLog版本:
• 社区版(AGPL3.0/商业授权): 初级自建入门,实现基础访问分析
• 专业版(商业授权):需要事件分析与多维运营数据的团队
• 企业版(商业授权):需要用户资产沉淀与精细化运营能力
您可以在官网clklog.com获得源码、技术文档、Demo体验、产品介绍等。

